Введение
ООО «Акватория» является ресурсоснабжающим предприятием, обеспечивающим теплоснабжение, водоснабжение и водоотведение административных зданий, объектов социальной сферы и муниципального жилого фонда в г. Нахабино и еще двух населенных пунктах Красногорского района Московской области.
На сегодняшний день коллектив ООО «Акватория» обслуживает пять котельных, четыре водозаборных узла и очистные сооружения. Протяженность тепловых сетей составляет 19,7 км в двухтрубном исчислении, водопроводных сетей — 22,1 км, канализационных сетей — 5,1 км. Численность персонала составляет 98 человек.
В 2005 г. ООО «Акватория» был передан в управление муниципальный жилой фонд центральной и северной части городского поселения Нахабино, который в настоящее время состоит из 65 многоквартирных жилых домов, общей площадью свыше 200 тыс. м2. Но, поскольку предприятие расположено достаточно далеко от основной застройки жилого сектора, то возникали определенные сложности при решении оперативных вопросов, что называется «с ходу». Для более оперативного и качественного обслуживания жилого фонда на базе ООО «Акватория» в 2011 г. создано новое предприятие — управляющая компания УК «Акватория». При ее создании ООО «Акватория» никаких экономических и технических выгод не получило, остались те же хлопоты и проблемы, но для населения стало гораздо лучше: теперь работники УК быстрее и качественнее выполняют текущие заявки жителей и другие работы по содержанию зданий и сооружений в надлежащем порядке.
На предприятии целенаправленно проводятся работы по поддержанию эксплуатируемых систем теплоснабжения и водоснабжения на высоком техническом уровне путем грамотной эксплуатации, своевременных ремонтов, технического перевооружения и модернизации. Эти работы поддерживаются администрациями Красногорского муниципального района и городского поселения Нахабино. Наиболее значимые из них приводятся ниже.
Пример второй: электросетевая компания
Второй пример автоматизации распределенных объектов был реализован для «Кузбасской энергосетевой компании» (КЭнК) в г. Кемерово, которая занимается внедрением автоматизированной системы диспетчерского контроля и учета энергопотребления электросетевой компании (АСДКУЭ).
АСДКУЭ обеспечивает сбор данных с оборудования, установленного на линиях электропередачи, распределительных и трансформаторных подстанциях, обработку и передачу собранных данных в диспетчерские пункты головных офисов и филиалов электросетевых компаний, а также реализует функции диспетчерского управления оборудованием и мониторинга его состояния (рис. 3) — в частности, дистанционное управление фидерами, в том числе в условиях экстремально низких температур.

Рис. 3. Архитектура АСДКУЭ
Работы по созданию и вводу в эксплуатацию первой очереди АСДКУЭ были выполнены НПФ «КРУГ» совместно с персоналом КЭнК, а последующие очереди АСДКУЭ сотрудники предприятия уже реализовали самостоятельно (пример видеокадра системы представлен на рис. 4). Сейчас специалисты НПФ «КРУГ» осуществляют только поставку требуемого оборудования и программного обеспечения, а также при необходимости оказывают техническую поддержку.

Рис. 4. Однолинейная схема электроснабжения одного из районов
Поэтапное внедрение АСДКУЭ началось в 2012 г. К 2018 г. системой охвачены 147 подстанций и 125 реклоузеров. Автоматизированные рабочие места диспетчеров под управлением SCADA КРУГ-2000 расположены в головном офисе и двадцати филиалах компании, в системе функционирует более 320 контроллеров DevLink-C1000. Внедрение системы уже дало результаты, а именно:
- уменьшение общего времени обесточивания потребителей энергии, поставляемой компанией, в 4–5 раз;
- снижение количества обесточенных потребителей в 3–4 раза;
- снижение недоотпуска электроэнергии, связанного с аварийными отключениями, ориентировочно в три раза;
- значительное повышение «наблюдаемости» системы, до 95%;
- оптимизирована работа оперативно-выездных бригад с сокращением количества и продолжительности выездов.
Основными задачами, решаемыми при автоматизации котельных, являются:
- Управление пуском и остановом котлов, в том числе и в аварийном режиме;
- Регулирование мощности котлов;
- Каскадное управление работой котлов;
- Включение резервного котла при отказе рабочего;
- Автоматическое регулирование параметров теплоносителя на выходе из котельной;
- Автоматическая подпитка котловых контуров и контуров теплоснабжения;
- Автоматическое управление работой насосных агрегатов котельной;
- Автоматическая защита котлов и общекотлового оборудования при выходе технологических параметров их работы за установленные пределы;
- Аварийная сигнализация и передача тревожных сообщений на верхний уровень;
- Реализация энергосберегающих алгоритмов работы котельной. ЗАО «МЗТА Инжиниринг» предлагает решение, обеспечивающие эффект.
- Уменьшение числа аварийных ситуаций;
- Уменьшение количества поломок оборудования;
- Более эффективное расходование топлива.
Возможно, вам также будет интересно
Измерение электрической мощности с большим числом контролируемых параметров широко используется в технике управления и позволяет не только экономить электроэнергию, но и классифицировать поведение электрических машин и оборудования. В сочетании со средствами интеллектуального прогнозного обслуживания и «Интернета вещей» (Internet of Things, IoT) такой подход снижает затраты и повышает эффективн…
Wi-Fi — наиболее широко распространенная на сегодня технология беспроводного подключения к сети. Став стандартной функцией всех переносных компьютеров, смартфонов и планшетов, Wi-Fi завоевывает бытовые приборы, термостаты и многие другие устройства автоматизации жилищ и зданий, заполняющие бурно развивающийся «Интернет вещей» (IoT). Простая и надежная инициализация подключения к сети устройств …
Хранение угля в крупных штабелях сопряжено с опасностью внезапного возгорания. Как всегда, профилактика лучше лечения. Тепловизоры FLIR Systems помогают сохранять безопасность на объекте N?stup Mines Cooperation в Тушимице, Чехия. Система осуществляет постоянный удаленный мониторинг температуры штабелей, полностью оправдывая затраты на ее установку.
Автоматизированная система мониторинга и учета энергоресурсов котельных
В рамках модернизации котельных ООО «Акватория» была внедрена автоматизированная система мониторинга и учета энергоресурсов трех котельных, две из которых находятся в Нахабино, а третья — в Желябино Красногорского района. В начале 2015 г. к системе подключена четвертая котельная в д. Козино. Как указано выше, две котельные работают полностью в автоматическом режиме.
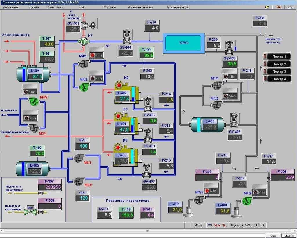
Отличительная особенность данной АСУ ТП — объединение разнородного оборудования в единую систему диспетчеризации, поскольку обеспечивает мониторинг работы оборудования котельных: котлов, горелок, насосов, запорной арматуры, дизель-генераторов из единой диспетчерской (рис. 3).

Рис. 3. Схема АСУ ТП — в действии на мониторах ПК.
Результатами внедрения системы являются:
■ оперативный контроль технологического процесса производства и передачи тепловой энергии на нескольких объектах одновременно;
■ дистанционный контроль режимов работы, состояния оборудования, выявление отклонений и предупреждение развития аварийных ситуаций;
■ контроль и учет энергоресурсов, создание единой базы данных в автоматическом режиме;
■ сокращение эксплуатационного персонала;
■ улучшение условий труда работников.
Кроме того, система позволяет контролировать и отслеживать аварийные ситуации, на прямую не связанные с работой оборудования, такие как возникновение пожара в помещении котельной, загазованность и незаконное проникновение на объект.
В настоящее время информация о работе оборудования котельных поступает для мониторинга и принятия решений в диспетчерскую службу, которая расположена в головной котельной на территории предприятия (рис. 4). Работы по диспетчеризации объектов на предприятии ведутся планомерно, поэтому в дальнейшем планируется внедрение автоматического управления работой всех котельных, водозаборных узлов и ЦТП для создания единой системы.

Рис. 4. Текущая работа диспетчерской службы.
Обзор средств
Неотъемлемой составляющей системы диспетчеризации котельной являются средства автоматизации расположенных в ней устройств, позволяющие функционировать без постоянного обслуживающего персонала на базе ПЛК. Сам контроллер реализует алгоритмы автоматизированного управления процесса и обмена данными с системой диспетчеризации. Также данное устройство способно учитывать энергоресурсы.
Алгоритм функционирования ПЛК определяется самим пользователем во время программирования устройства при помощи специального программного обеспечения. Если рассматривать функции, выполняемые ПЛК, то можно увидеть, что он измеряет и преобразовывает в цифровой формат те сигналы, которые поступают от датчиков устройств. Как правило, к ним относятся напряжение, частота, сопротивление, длительность импульса и сила тока, если речь идет о паровой котельной.


Кроме того, контроллер управляет локальными автоматическими системами оборудования, обеспечивает обмен данных и выводит информацию на монитор персонального компьютера.
Дальнейшие средства стоит рассмотреть на примере паровой котельной. У всех имеющихся котлоагрегатов устанавливаются датчики и устройства автоматического контроля, обеспечивающие безопасное функционирование горелок. В экстренных ситуациях контроллер подает сигнал, и у котлоагрегатов происходит отключение подачи топлива.


Как правило, происходит это если произошло повышение температуры воды выше допустимой, снижение давления воздуха перед горелкой, изменение давления газа или воды соответственно перед горелкой или на выходе из котла. К аварийным ситуациям также принято относить аварийное погашение факела горелки и неисправности защитной системы. Как правило, в автоматизированной системе котельной присутствуют средства защиты и сигнализация.
Обычно на газопроводе монтируется запорный клапан быстрого действия, который автоматически перекрывается в ряде случаев, к примеру, если пропало электропитание. Открывается данный клапан не дистанционно, а только изнутри котельной, после того как была ликвидирована авария. Аварийная сигнализация также автоматически срабатывает в ряде случаев, после чего в помещении включаются световые сигналы.

Что касается непосредственной диспетчеризации, контроллер, «собравший» всю необходимую информацию – то есть режим работы и сигналы неисправности, передает ее через интернет на диспетчерский пункт, расположенный удаленно. Возможен также вариант отправки данных смс-сообщением при помощи модема на телефон оператора. Что касается контроля, на экран мобильного или компьютера в случае с парной котельной выводятся режим работы горелки котлов, подмешивающего и сетевых насосов.


Информация о давлении поступает касаемо уровня на входе и выходе теплоносителя на котле, подачи и обратки, а также уровня теплоносителя до и после сетевых насосов. Обычно оператору также приходят сведения о показаниях электросчетчиков и СПТ.
К аварийным сигналам, о которых контроллер обязательно отправляет информацию, относятся загазованность первого и второго порога, пожар, вскрытие помещения, изменение давления теплоносителя, нарушение работы системы подпитки, а также открытие или закрытие топливного клапана. Оператор также может получить данные о том, что неисправны котел, горелка или насосы, либо же что электропитание по вводам исчезло.


Объект автоматизации
Котельное оборудование как объект регулирования является сложной динамической системой со множеством взаимосвязанных входных и выходных параметров. Автоматизация котельных осложняется тем, что в паровых агрегатах очень велики скорости протекания технологических процессов. К основным регулируемым величинам относят:
- расход и давление теплоносителя (воды или пара);
- разряжение в топке;
- уровень в питательном резервуаре;
- в последние годы повышенные экологические требования предъявляются к качеству приготавливаемой топливной смеси и, как следствие, к температуре и составу продуктов дымоудаления.
Автоматизация котельного оборудования
Современный рынок широко представлен как отдельными приборами и устройствами, так и комплектами автоматики отечественного и импортного производства для паровых и водогрейных котлов. К средствам автоматизации относят:
- оборудование управления розжигом и наличия пламени, запускающее и контролирующее процесс горения топлива в топочной камере котлоагрегата;
- специализированные сенсоры (тягонапоромеры, датчики температуры, давления, газоанализаторы и т. д.);
- исполнительные устройства (электромагнитные клапаны, реле, сервоприводы, частотные преобразователи);
- панели управления котлами и общекотельным оборудованием (пульты, сенсорные мнемосхемы);
- шкафы коммутации, линии связи и энергообеспечения.
При выборе технических средств управления и контроля наиболее пристальное внимание следует уделить автоматике безопасности, исключающей возникновение нештатных и аварийных ситуаций

Дополнительные элементы агрегата
В конструкцию парового котла могут входить не только топочная камера и трубы (барабаны) для циркуляции воды и пара. Дополнительно используются устройства, которые увеличивают эффективность работы системы (поднимают температуру пара, его давление, количество):
- Пароперегреватель — повышает температуру пара выше +100ºC. Это в свою очередь повышает экономичность и КПД работы машины. Температура перегретого пара может достигать 500 ºC (так работают паровые котлы в атомных станциях). Пар дополнительно нагревается в трубах, в которые он поступает после испарения. При этом он может иметь собственную топочную камеру или быть встроен в общий паровой котёл. Конструктивно различают конвекционные и радиационные пароперегреватели. Радиационные конструкции нагревают пар в 2-3 раза сильнее, чем конвекционные.
- Сепаратор пара — удаляет из пара влагу и делает его сухим. Этим увеличивается эффективность работы устройства, его КПД.
- Паровой аккумулятор — устройство, которое отбирает из системы пар, когда его много, и добавляет его в систему, когда его недостаточно, мало.
- Устройство для подготовки воды — снижает количество растворённого в воде кислорода (что предупреждает коррозию), убирает растворённые в воде минералы (химическими реагентами). Эти меры предупреждают засорение труб накипью, которая ухудшает теплоотдачу и формирует условия для прогорания труб.
Кроме того, есть клапаны для слива конденсата, воздухоподогреватели, и обязательно — система контроля и управления. В неё входят включатель и выключатель горения, автоматические регуляторы расхода воды, топлива.
Пункт диспетчера
Организация диспетчеризации газовых котельных выглядит следующим образом: на экране диспетчера отражена мнемосхема, которая графически показывает структуру технологического оборудования, трубопроводы и арматуру. На дисплей выводятся также основные параметры теплоносителя.

Имеются виртуальные кнопки, которые при создании аварийной ситуации могут менять свой цвет. На схеме обозначается место аварии и ее причина. Дополнительно отправляются SMS-сообщения лицам, ответственным за безопасную эксплуатацию котельной (дежурному диспетчеру, инженеру). В случае необходимости эти работники удаленно могут вмешаться в процесс управления и изменить определенные параметры. Для различных пользователей может быть наложен запрет на доступ к части информации (проекты, схемы и их элементы).
С целью удобного анализа технические данные могут формироваться в виде таблиц, графиков, суточных архивов. Для системы диспетчеризации котельных практически нет ограничений по характеру и количеству параметров рабочего режима, числу диспетчерских пунктов и расстоянию между объектами. Ее организация может осуществляться с помощью локальной, удаленной, глобальной (Интернет) сети или по комбинированной схеме.
В качестве инструментальных средств диспетчеризации используется промышленный программный комплекс SCADA и его отечественные аналоги. Основными функциями диспетчерского пункта являются:
- сбор данных и оценка рабочих параметров;
- визуализация полученной информации;
- формирование и хранение архива о технологическом процессе и действиях оператора;
- разграничение прав доступа;
- печать таблиц, графиков и другой информации, ее экспорт в другие системы.
Архитектура
В состав АСУ ТП котельной входят:
- исполнительные механизмы, дискретные датчики, контрольно-измерительные преобразователи, располагаемые на технологических участках котельной.
- микропроцессорный контроллер DevLink-C1000 с модулями ввода/вывода аналоговых и дискретных сигналов, который в зависимости от задачи может быть выполнен по схеме 100% «горячего» резервирования контроллеров или 100% «горячего» резервирования процессорной (вычислительной) части контроллера.
Контроллеры могут иметь централизованную или распределенную архитектуру.
В первом случае предполагается размещение модулей ввода/вывода контроллера рядом с процессорной частью в одном или нескольких шкафных конструктивах, что характерно для небольших котельных с малым числом измеряемых параметров.
Во втором случае модули ввода/вывода располагают в конструктивах рядом с объектами контроля и управления по территориальному или функциональному признаку. Распределенный вариант, как правило, характерен для крупных котельных с большим числом измеряемых и контролируемых параметров территориально распределенного технологического оборудования.
В обоих случаях контроллер обеспечивает:
- аналого-цифровое преобразование сигналов с аналоговых и дискретных датчиков в цифровой код
- заданную алгоритмическую обработку информации с датчиков нижнего уровня системы
- формирование выходных управляющих сигналов на исполнительные механизмы по задаваемым технологическим программам или по командам оперативно-диспетчерского персонала с вышестоящего уровня системы
- передачу данных на вышестоящий уровень системы (по событию, периодически, по расписанию, по запросу) – в районный и центральный диспетчерские пункты по проводным и беспроводным каналам связи
- формирование архивов технологических параметров с целью обеспечения сохранности передаваемой информации в диспетчерский пункт по медленным и ненадежным каналам связи
- прием команд управления с вышестоящего уровня системы
- индикацию и сигнализацию по основным технологическим параметрам котельной, а также управление исполнительными механизмами с панели оператора контроллера (местный пункт управления). Дублирование функций контроля и управления технологическими параметрами котельной дополнительно (опционально) возможно со шкафов (щитов) местного управления.
Отличительными особенностями контроллера DevLink-C1000 являются:
- наличие встроенного GSM/GPRS-модема с двумя SIM-картами с поддержкой как статических, так и динамических IP-адресов
- возможность резервирования проводных, беспроводных каналов связи и их комбинаций
- шифрование данных при их передаче по каналам связи
- использование специализированного протокола передачи данных для работы с медленными и ненадежными каналами связи.
Автоматизированная котельная
Автоматизированные котельные должны работать непрерывно без дежурного персонала с плавным изменением подачи газа к горелкам котла, что сигнализируется горением лампочки его на щитке.
Близко расположенные автоматизированные котельные объединяются в кусты по 5 — 20 котельных. Каждый куст обслуживается диспетчерским пунктом, расположенным в одной из котельных данного куста или в обособленном помещении. Сигнальная система автоматики — электрическая. Сигнал о неисправности поступает по проводам на пульт, находящийся в помещении диспетчерского пункта.
Каждая автоматизированная котельная должна быть обеспечена телефонной связью с кустовым диспетчерским пунктом, для чего может быть использован канал, по которому автоматически передается аварийная информация.
В автоматизированных котельных отопительная система пополняется водой вручную. При этом дополнительно контролируется работа котельной. Если систему длительное время не пополнять водой, то автоматика выключает котлы при понижении уровня ниже допустимого.
Пуск автоматизированной котельной необходимо начинать с проверки документации на произведенные работы, в том числе и скрытые, и наладки горения газа с помощью пропорционирующих клапанов воздуха при выключенном главном клапане.
Обслуживание автоматизированных котельных осуществляется дежурным персоналом диспетчерского пункта, являющимся ответственным за все оборудование котельной и экономичность ее работы.
В полностью автоматизированных котельных , работающих без постоянного обслуживающего персонала, сигнал неисправности выносится на диспетчерский пункт.
Практика работы автоматизированных котельных с управлением от центрального диспетчерского пункта показала, что персонал его должен в совершенстве знать системы автоматических устройств котельных, контролируемых этим пунктом, правила останова и розжига автоматизированных котлов.
До ввода автоматизированной котельной в эксплуатацию организация — владелец котельной — должна представить справку о выполнении всех требований к котельным, указанных в гл.
В условиях диспетчерского обслуживания автоматизированных котельных блочный принцип построения схемы автоматики имеет определенные преимущества. В случае выхода из строя какого-либо из блоков он может быть быстро и легко заменен исправным.
Для обеспечения безаварийной работы автоматизированных котельных необходимо их профилактическое обслуживание. Работы по профилактическому обслуживанию проводятся в соответствии с инструкциями и графиками, регламентирующими характер, объем и периодичность выполняемых работ. Инструкции по эксплуатации автоматизированных котельных должны составляться таким образом, чтобы путем правильно организованной профилактики практически исключать возможность аварий.
Основное назначение профилактического осмотра автоматизированной котельной заключается в выявлении и устранении неявных отказов в автоматике безопасности.
На газопроводе, питающем автоматизированную котельную , должен быть установлен фильтр очистки газа от механических загрязнений.
Для регулирования и оптимизации функционирования котловых агрегатов технические средства стали применяться еще на начальных этапах автоматизации промышленности и производства. Сегодняшний уровень развития этого направления позволяет значительно повысить рентабельность и надежность котельного оборудования, обеспечить безопасность и интеллектуализацию труда обслуживающего персонала.
Что это такое?
Диспетчеризация котельных представляет собой систему удаленного доступа, позволяющую отслеживать и корректировать их работу
Особое внимание уделяется контролю параметров теплоносителя. Автоматизация установок осуществляется двумя основными способами: либо при помощи компьютера, либо посредством мобильной связи
В первом случае автоматизированная система находится под контролем оператора, располагающегося на удаленном объекте и обладающего доступом к ПК. На экране данный специалист может наблюдать показатели всех параметров котельной, объединенных на одной мнемосхеме – динамичной картинке.


Также посредством ПК оператор может оперативно получить информацию об авариях. Второй способ автоматики подразумевает использование смс-сообщений. Именно он чаще всего выбирается для обеспечения безопасности частного дома.
СМСки могут приходить только в экстренных ситуациях, когда произошла авария, и содержать описание случившегося. Во втором случае функциональная система просто информирует через определенные промежутки времени о контролируемых параметрах. Как правило, оператор получает сведения, касаемо системного давления воды, работы насосов, температуры обратного трубопровода, температуры подающего трубопровода и остальных важных показателей.


Для организации диспетчеризации котельной посредством мобильной связи необходимы программируемый логический контроллер (ПЛК), модем и телефон, на который будут поступать смс-сообщения. Диспетчеризация при помощи компьютера обойдется в гораздо большую сумму: дополнительно потребуются персональный компьютер, необходимое программное обеспечение, а также оплата работы оператора. Тем не менее такая система гораздо удобнее и информативнее, особенно, если осуществляется управление несколькими котельными.

Одним из главных требований, предъявляемых к системе удаленного доступа, является наличие устойчивой связи без перебоев с предоставлением фиксированного IP адреса. Необходимо понимать, что даже в случае с смс-оповещением потеря связи может оказаться катастрофической, ведь о том, что модем просто не получает отклик от какого-либо устройства, пользователь даже не узнает
Помимо этого, крайне важно, чтобы проектно-монтажная и обслуживающая организация обладала профессионализмом и достаточным опытом. От того, как будет составлена программа, будет зависеть, как долго котельная вообще сможет функционировать в штатном режиме без аварий


Стоит добавить и о том, что автоматизировать можно любые разновидности котельных. К примеру, это может быть газовая котельная, функционирующая благодаря природному и другим газам. Подвергаются автоматизации и паровые котельные, использующие пар в качестве тепловой энергии для снабжения промышленных объектов. И, конечно же, нельзя забывать и про угольную котельную – преобразующую тепловую энергию, возникающую во время сгорания угля.


Цели и задачи
- Реализация оптимальных режимов теплоснабжения за счет ведения функций автоматического управления котельным оборудованием и автоматического регулирования технологических параметров, в том числе за счет поддержания температурного графика теплоснабжения
- Предотвращение или снижение ущерба от аварий вследствие оперативного выявления мест возникновения и характера аварий и, следовательно, сокращение времени на их локализацию, ликвидацию и устранение их последствий
- Вывод на экраны диспетчерского пункта достоверной и своевременной технологической информации для ведения оперативного контроля и управления оборудованием, а также вывод ретроспективной технологической информации для возможности анализа, оптимизации и планирования работ по эксплуатации оборудования котельной и его ремонтов
- Снижение непроизводственных расходов из-за «недоучета» и сверхнормативного потребления энергоресурсов за счет их автоматизированного коммерческого/технического учета
- Снижение производственных издержек вследствие:
- экономии топлива и сокращения вредных выбросов в атмосферу за счет оптимизации управления процесса горения топлива (оптимизация соотношения топливо-воздух) с корректировкой по содержанию СО в дымовых газах
- экономии электроэнергии за счет регулирования частоты вращения двигателей насосов, вентиляторов дымососов (при использовании частотно-регулируемых приводов)
- экономии теплоресурсов за счет оптимизации процесса теплоснабжения, в том числе за счет ведения коррекции отпускаемой тепловой энергии по температуре наружного воздуха (температурный график)
- снижения количества аварийных ситуаций, продолжительности вынужденных простоев оборудования и затрат на его ремонт за счет устранения «человеческого фактора» при управлении технологическим оборудованием и автоматической диагностике всех элементов системы
- снижения затрат на сервисное обслуживание системы в целом благодаря унификации решения, использованию однотипных аппаратных и программных средств
- оптимизации загрузки оборудования и процесса планирования ремонтов вследствие наличия в системе информации по наработке оборудования
- снижения ненормативных расходов (потерь, небалансов) энергоресурсов за счет ведения коммерческого учета отпускаемых и потребляемых энергоресурсов, своевременного и быстрого обнаружения, локализации и устранения аварийных ситуаций
- Снижение производственных издержек вследствие:
- экономии топлива и сокращения вредных выбросов в атмосферу за счет оптимизации управления процесса горения топлива (оптимизация соотношения топливо-воздух) с корректировкой по содержанию СО в дымовых газах
- экономии электроэнергии за счет регулирования частоты вращения двигателей насосов, вентиляторов дымососов (при использовании частотно-регулируемых приводов)
- экономии теплоресурсов за счет оптимизации процесса теплоснабжения, в том числе за счет ведения коррекции отпускаемой тепловой энергии по температуре наружного воздуха (температурный график)
- снижения количества аварийных ситуаций, продолжительности вынужденных простоев оборудования и затрат на его ремонт за счет устранения «человеческого фактора» при управлении технологическим оборудованием и автоматической диагностике всех элементов системы
- снижения затрат на сервисное обслуживание системы в целом благодаря унификации решения, использованию однотипных аппаратных и программных средств
- оптимизации загрузки оборудования и процесса планирования ремонтов вследствие наличия в системе информации по наработке оборудования
- снижения ненормативных расходов (потерь, небалансов) энергоресурсов за счет ведения коммерческого учета отпускаемых и потребляемых энергоресурсов, своевременного и быстрого обнаружения, локализации и устранения аварийных ситуаций
- прямой экономии денежных средств за счет внедрения «безлюдной» технологии (возможности работы котельной без эксплуатационного персонала).
Проведение диспетчеризации

Для проектирования и внедрения системы автоматизации необходима проработка комплекса документации: принципиальных и монтажных схем, плана прокладки кабелей, линий связи; рабочих чертежей, инструкций на устройства автоматики. Такую работу можно сделать силами инженерных служб предприятия, эксплуатирующего котельную, или при помощи сторонних организаций, оказывающих профессиональные услуги в области автоматизации.
В последнем случае составляется договор на диспетчеризацию котельной, в котором указывают объекты автоматизации, стоимость проведения работ согласно смете, условия оплаты, сроки выполнения и ответственность сторон. После завершения строительных и пусконаладочных работ комиссия из заинтересованных лиц осуществляет приемку диспетчерского пункта и подключенного к нему технологического оборудования. Проводятся приемочные испытания по утвержденной программе и методике.
Смета на диспетчеризацию котельной включает следующие основные разделы:
- перечень монтируемого оборудования, средств автоматизации, их цена по прайсу и необходимое количество;
- виды и стоимость монтажных работ;
- затраты на вспомогательные материалы;
- накладные расходы;
- сметная прибыль.


















































